PROCESS
SERVICE OFFERED:
PROCESS FLOW DRAGRAM (PFD) DEVELOPMENT.
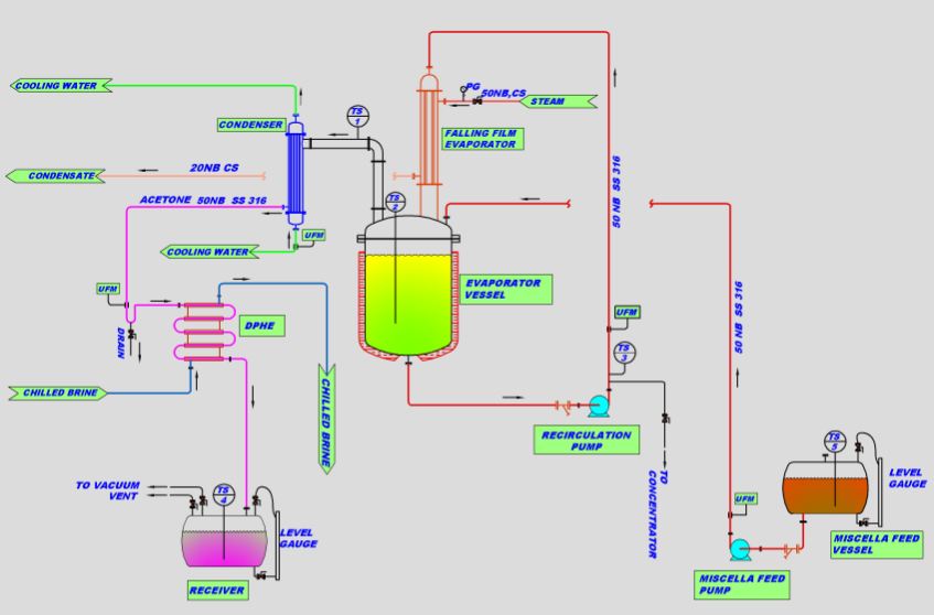
PIPING AND INSTRUMENTATION (P&ID) DIAGRAM.
SIZING OF EQUIPMENTS
PRESSURE DROP CALCULATION.
EQUIPMENT SIZING
HEAT AND MASS BALANCE
SERVICE OFFERED:
PROCESS FLOW DRAGRAM (PFD) DEVELOPMENT.
PIPING AND INSTRUMENTATION (P&ID) DIAGRAM.
SIZING OF EQUIPMENTS
PRESSURE DROP CALCULATION.
EQUIPMENT SIZING
HEAT AND MASS BALANCE